📚 Docs 👾 Join Discord 🌐 Website 🔥 Try Litlyx Cloud. It's Free forever.
Litlys is a modern, developer-friendly, cookie-free analytics tool.
Setup takes less than 30 seconds! Completely self-hostable with docker.
Alternative to Google Analytics, Matomo, Umami, Plausible & Simple Analytics.
Get Started on our Cloud Version
Sign-up on Litlyx.com and create a project. Then simply use your project_id to connect Litlyx to your website.
Universal Installation
<script defer data-project="your_project_id" src="https://cdn.jsdelivr.net/gh/litlyx/litlyx-js/browser/litlyx.js"></script>
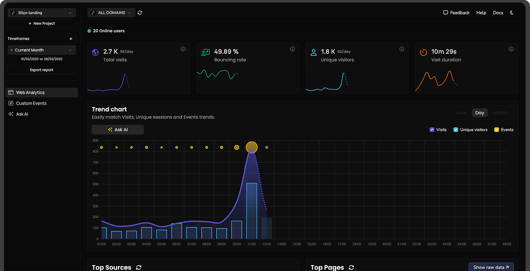
Importing Litlyx with a direct script instantly starts tracking Visits, Top Pages, Bouncing Rate, Real-Time Online Users, Unique Visitors, Countries, and Average Session Duration.
All Javascript Runtimes
You can install Litlyx using npm, pnpm or any modern package managers:
npm i litlyx-js
Litlyx natively works with all JavaScript / TypeScript frameworks. You can use Litlyx in all WordPress Websites by injecting JS code using a third party plug-in.
Import using a package manager
First, Import litlyx-js library into your code:
import { Lit } from 'litlyx-js';
Once imported, you need to initialize Litlyx:
Lit.init('your_project_id');
After initialization, Litlyx will automatically track web analytics such as Page visits, Real-Time Online Users, Unique Vistors, and many more.
Track Custom Events (Actions)
You aren't just limited to the built-in KPIs. With Litlyx, you can create your own events to track in your project.
Lit.event('click_on_buy_item');
If you want more specific tracking, you can use the metadata field, like this:
Lit.event('click_on_buy_item', {
metadata: {
'product-name': 'Coca-Cola',
'price': 1.50,
'currency': 'EUR'
}
});
Litlyx makes it easy for you to tailor your analytics to your project's needs.
Fire Your First Event with cURL
Want to quickly see how Litlyx works with events? Use the cURL command below to send a test event. Just replace the project_id with your actual project ID in your terminal.
curl -X POST "https://broker.litlyx.com/event" \
-H "Content-Type: application/json" \
-d '{
"pid": "project_id",
"name": "testEvent1",
"metadata": "{\"test\": \"something\"}",
"website": "something",
"userAgent": "something"
}'
Self-hosting with docker
To self-host the Litlyx dashboard, first clone this repository. (Litlyx's Docker images are hosted on DockerHub).
Then run the following command:
docker-compose up
at localhost:3000 you will see your own instance of the Litlyx Dashboard.
Forward data to your self-hosted instance with script tag
To forward your data on your self-hosted instance, you need to set up the following variables: data-host, data-port, data-secure(true if it is HTTPS or false if it is HTTP).
<script defer data-project="your_project_id"
data-host="your-host-name"
data-port="your-port"
data-secure="true/false"
src="https://cdn.jsdelivr.net/gh/litlyx/litlyx-js/browser/litlyx.js">
</script>
Read our docs
For more info on how to use litlyx read our documentation.
Stay updated with our roadmap
To keep track on what we are cooking behind the scene we have a public Roadmap for you to check.
Join discord
If you need more information, want to interact with us or the community, need help, or have feedback to share, feel free to join us on Litlyx's Discord channel.
Contribution
If you want to contribute to Litlyx's development, reach out to us on Discord in our #contribution channel.
Thank you!
License
Litlyx is licensed under the Apache 2.0 license and distributed as "it is".


